Proactive Quality Management with Live!QC | Solve QMS Blind Spots
Introduction
Many manufacturing organizations operate with certified Quality Management Systems (QMS), yet still face recurring defects, rework, and delayed corrective actions. The issue often lies not in the absence of a QMS, but in the reactive way quality activities are executed. Quality problems are typically detected during final inspection or after customer complaints, resulting in unnecessary losses and inefficiencies.
To overcome these challenges, manufacturers must move toward proactive quality management, supported by real-time digital solutions such as Live!QC.
QMS Blind Spots in Manufacturing
Traditional quality processes often suffer from several operational gaps:
- Delayed inspection data entry, preventing immediate corrective action
- Disconnected quality records across paper forms, spreadsheets, and systems
- Reactive root cause analysis initiated only after rejection levels increase
- Limited real-time visibility for supervisors and management
These blind spots weaken continuous improvement initiatives and reduce the true value of a Quality Management System.
Moving Toward Proactive Quality Management
Proactive quality focuses on preventing defects rather than detecting them late. It requires real-time monitoring of process parameters, early trend identification, and faster decision-making at the shop floor level. Digital quality platforms play a critical role in enabling this transition.
How Live!QC Enables Proactive Quality
Live!QC helps organizations bridge the gap between QMS documentation and shop floor execution by providing:
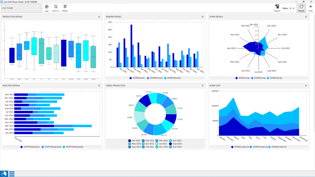
- Real-time inspection data capture through digital check sheets
- Live dashboards showing defect trends and rejection levels
- Centralized defect analysis for faster, data-driven root cause analysis
- Digital traceability supporting compliance and audit readiness
With immediate visibility into process performance, teams can take corrective actions early and prevent the production of non-conforming parts.
Manufacturing Example
In a machining component manufacturing setup, rejections were previously identified only during final inspection, leading to repeated dimensional defects. After implementing Live!QC for in-process inspections, operators captured real-time measurement data and monitored trends through dashboards. Early alerts helped detect tool wear before significant deviations occurred, reducing rejection rates and improving process stability.

Conclusion
A QMS delivers maximum value only when supported by real-time execution and data-driven decision-making. By shifting from reactive inspection practices to proactive quality management using Live!QC, manufacturers can reduce rework, improve process consistency, and achieve stronger alignment between shop floor activities and quality objectives.
Proactive quality is no longer optional – it is a key requirement for achieving sustainable manufacturing excellence.
About Author
Christopher A is a technical solutions professional working closely with manufacturing industries to simplify and strengthen quality processes. With hands-on experience in implementing digital quality systems like Live!QC Tools, he focuses on turning complex data into actionable insights that drive real improvement.
